Shallow API是基于RouterOS的API接口搭建的一个管理平台,主要用于本地网络的RouterOS设备管理(也可以通过隧道远程管理)。支持多台RouterOS同时管理,支持分组区域管。目前具备实时监控功能、通知报警和命令执行等。
由于个人的开发经验非常的浅薄,所以使用shallow这个名称来定义项目!
从v1.0.1版本开始接入智能体 Agent 功能,支持接入不通的 LLM 大语言模型,实现 Agent 管理RouterOS。
从v1.2.0版本开始支持黑名单IP地址监控报警功能
从v1.4.0版本开始支持RouterOS配置备份功能
其他功能还在开发中...
功能概述
设备管理:基于 RouterOS API(TCP 8728、8729端口连接)
运行监控:Dashboard面板、网络接口流量、系统状态、连接统计、Sankey 图、系统指标图
自动化执行:
- API 脚本库
- 设备组批量执行
- 定时任务
告警体系:
- 监控规则、通知规则、Webhook/QQ 机器人联动
黑名单列表:
- 导入黑名单IP地址,用于侦测威胁IP,支持API脚本联动
RouterOS配置备份:
- 从v1.4.0支持RouterOS的配置备份功能,通过/export名导出配置,并保存到Shallow API应用的backup目录
系统能力:
- SQLite/MySQL 双数据库支持
- 数据备份/恢复与上传下载
- 证书管理(HTTPS 模式自动检查/生成证书)
Agent 能力:
- LLM Provider 管理
- 风险命令策略(高/中风险路径拦截)
- 支持智能体聊天窗口查询或执行相关RouterOS操作
- 通过收集的RouterOS状态数据使用LLM生产指定时间范围的简报
QQ 机器人(WS 长连接):
- 基于 `botgo` 主动连接 QQ 网关(无需回调服务器)
- 支持 C2C 私聊与群 @ 消息对话智能体
- 支持在通知规则中选择 QQ 机器人发送告警
视频介绍:
Shallow API v1.2介绍
界面展示

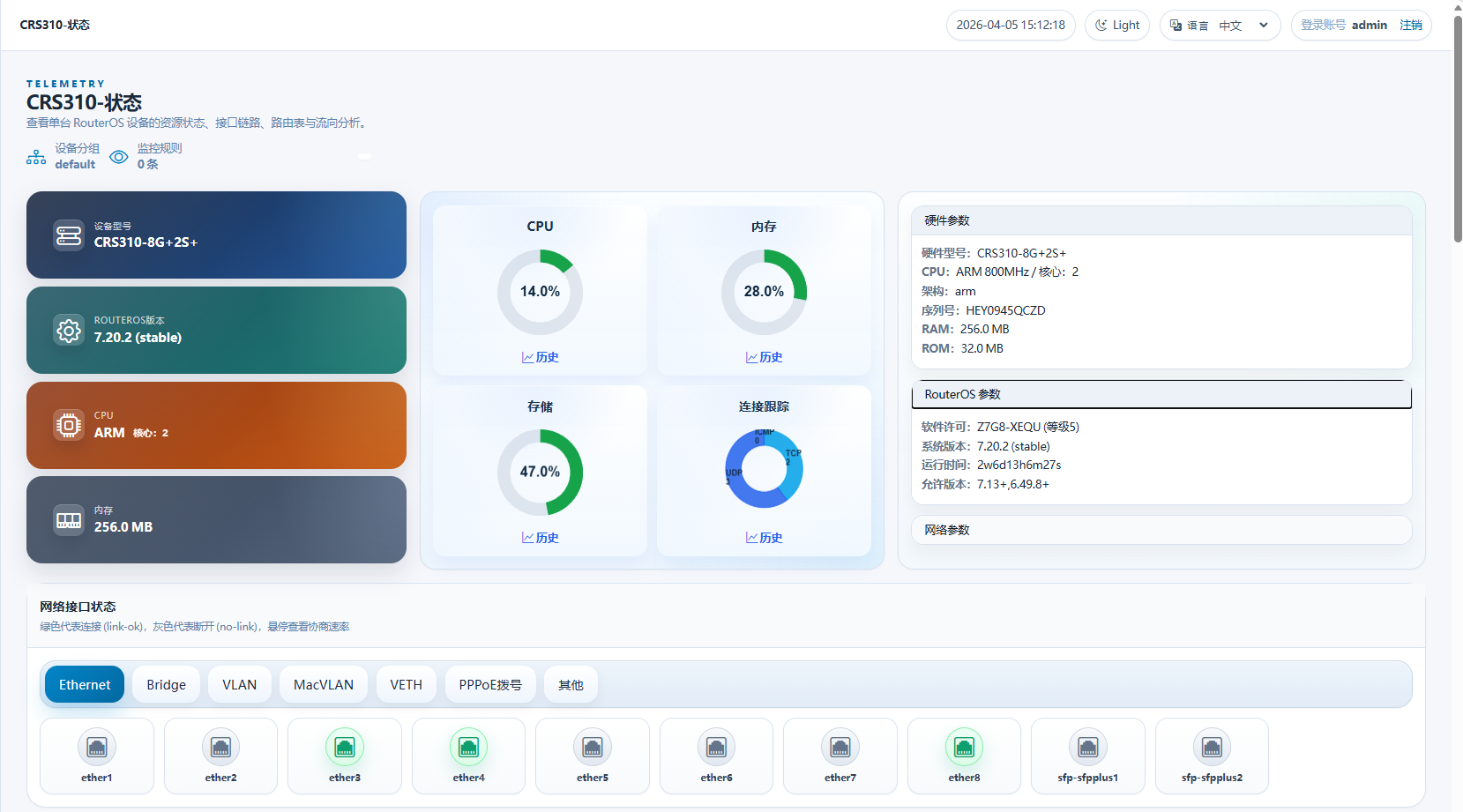
RouterOS设备状态:



智能体
Shallow API v1.0.1beta1版本开始引入智能体功能,该功能和小龙虾Openclaw类似,支持接入不同语言模型进行对话和执行命令

黑名单命中日志

运行建议
1、API对接主要适配RouterOS v7,建议v7.18+以上版本,读取的参数更兼容;
2、在RouterOS的container运行,已经测试在基于RouterOS v7.17+的hAP ax3,RB5009,RB450x4,CHR,x86等硬件。也可以通过docker import命令导入在Linux 容器运行;
3、在RouterOS的RB、CRS和CCR设备运行时,API获取数据CPU消耗较低,主要是前端页面刷新时CPU消耗较高,如RB450Gx4(IPQ-4019 arm32 4核心)在刷新页面时CPU消耗在40%左右,仅停留在仪表盘或设备状态观察页面时CPU消耗在7-10%左右。
具体使用:手册说明
当前版本:Shallow API 1.4beta1 下载
版本:Changelog